Powerful new features, Blazing fast performance
Enhanced UX to help you keep your focus on your community and not your screen.
Contact List
Your CAD’s contact list, now in your unit. Quicky look up and call any contact from within First Responder.

BOLOs
Pushed from dispatchers right to the unit, in a separate, easy-to-see location. Be aware of BOLO alerts such as erratic drivers or Amber alerts and see updated status in real time.

Officer Emergency Button
With a single click, responders in distress can alert nearby units and dispatchers to get fast assistance.

Involved Property
Add firearms, drugs and other items to your CAD events directly from your MDT for capture, data collection, tracking and searchability.

Eyes on the Road
Making it easier to see information quickly

Bigger text
and UI surfaces

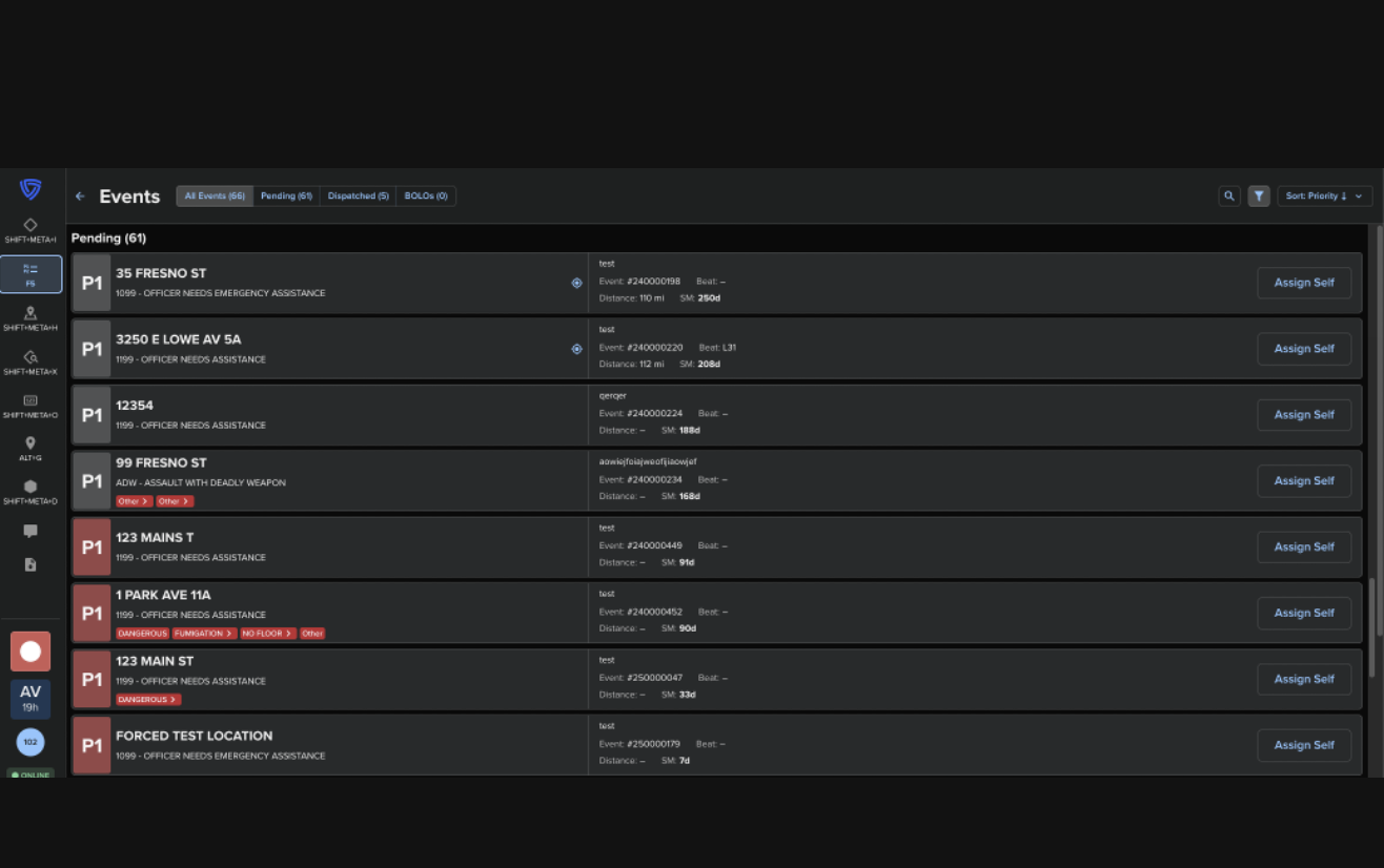
Cautions and Distance
on Events List

Person Summaries at a Glance

Sorted Statuses

Event & Unit Status
Search View

Enhanced Person
& Vehicle Criteria

Unit List as a Drawer

Unit List Expanded Mode
Hands on the Wheel
Reducing the clicks and the time it takes to perform tasks

Quick REN Copying

Quick Event Self-Initiation

Quick Log-On

In-Map Actions

Shortcut Keys Menu

Assignments Tab Organization

Direct DEx Querying from Events

Navigate Map Focus on Unit

